
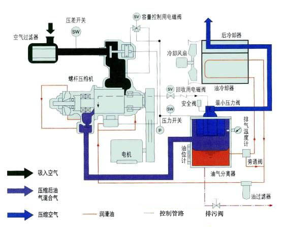
博莱特空压机是一种工作容积作回转运动的容积式气体压缩机械。气体的压缩依靠容积的变化来实现,而容积的变化又是借助压缩机的一对转子在机壳内作回转运动来达到。
1)螺杆压缩机的基本结构:
在压缩机的机体中,平行地配置着一对相互啮合的螺旋形转子,通常把节圆外具有凸齿的转子,称为阳转子或阳螺杆。把节圆内具有凹齿的转子,称为阴转子或阴转子, 一般阳转子与原动机连接,由阳转子带动阴转子转动 转子上的最后一对轴承实现轴向定位,并承受压缩机中的轴向力。转子两端的圆柱滚子轴承使转子实现径向定位,并承受压缩机中的径向力。在压缩机机体的两端,分别开设一定形状和大小的孔口。一个供吸气用,称为进气口;另一个供排气用,称作排气口。
2)螺杆空压机工作原理作原理:螺杆压缩机的工作循环可分为进气,压缩和排气三个过程。随着转子旋转,每对相互啮合的齿相继完成相同的工作循环。
1、进气过程:转子转动时,阴阳转子的齿沟空间在转至进气端壁开口时,其空间最大,此时转子齿沟空间与进气口的相通,因在排气时齿沟的气体被完全排出,排气完成时,齿沟处于真空状态,当转至进气口时,外界气体即被吸入,沿轴向进入阴阳转子的齿沟内。当气体充满了整个齿沟时,转子进气侧端面转离机壳进气口,在齿沟的气体即被封闭。
2、压缩过程:阴阳转子在吸气结束时,其阴阳转子齿尖会与机壳封闭,此时气体在齿沟内不再外流。其啮合面逐渐向排气端移动。啮合面与排气口之间的齿沟空间渐渐件小,齿沟内的气体被压缩压力提高。
3、排气过程:当转子的啮合端面转到与机壳排气口相通时,被压缩的气体开始排出,直至齿尖与齿沟的啮合面移至排气端面,此时阴阳转子的啮合面与机壳排气口的齿沟空间为0,即完成排气过程,在此同时转子的啮合面与机壳进气口之间的齿沟长度又达到最长,进气过程又再进行。


